Como Usar o Módulo
Como utilizar o Módulo Tech Docs
Pré-requisitos
Antes de começar, siga as instruções a seguir para criar e configurar um Personal Access Token (PAT) no GitHub e conectá-lo à StackSpot.
- Conecte sua conta do GitHub à StackSpot.
- Tenha permissão de maintainer ou developer no repositório que deseja documentar.
- Antes de começar, siga as instruções a seguir para criar e configurar um Personal Access Token (PAT) no GitHub e conectá-lo à StackSpot.
1. Criar um Personal Access Token (PAT) no GitHub
Siga as etapas a seguir:
1. Acesse o GitHub da sua organização;
2. Clique no seu avatar e selecione 'Settings';
3. Agora clique em 'Developer settings';
4. Clique em 'Personal access tokens' e depois em 'Tokens (classic)';
5. Clique no botão 'Generate new token' > 'New token (classic)';
6. Em 'Note', adicione um nome para o token e defina uma data de expiração;
7. Marque os escopos repo e workflow;
8. Clique em 'Generate token'.
O token será exibido apenas uma vez. Copie e guarde em um local seguro; você irá usá-lo na StackSpot.
Se sua organização utiliza SSO, clique no botão 'Configure SSO' para autorizar o token.
Confira o vídeo a seguir:
2. Conectar o PAT à StackSpot
1. No Portal da StackSpot, acesse o menu 'Conta';
2. Em 'Meu Perfil', clique no botão 'Conexões Externas';
3. Clique no botão 'Conectar' (ou, se já estiver conectado, clique em 'Desconectar' e depois em 'Conectar');
4. Preencha os campos a seguir:
- Usuário do GitHub
- Token Pessoal
5. Clique no botão 'Conectar'.
Confira o vídeo a seguir:
Como importar o repositório
Passo 1. No Portal da StackSpot EDP, acesse a página do Code Shift;
Passo 2. Clique em Importar Repositório;

Passo 3. Selecione a opção Repositório único;
Passo 4. Preencha os campos:
- Selecione as tags para associar: escolha a sigla do repositório;
- URL do repositório: informe a URL do repositório no GitHub;
- Branch padrão: branch base para a documentação;

Passo 5. Clique em Importar. O repositório aparecerá na lista;
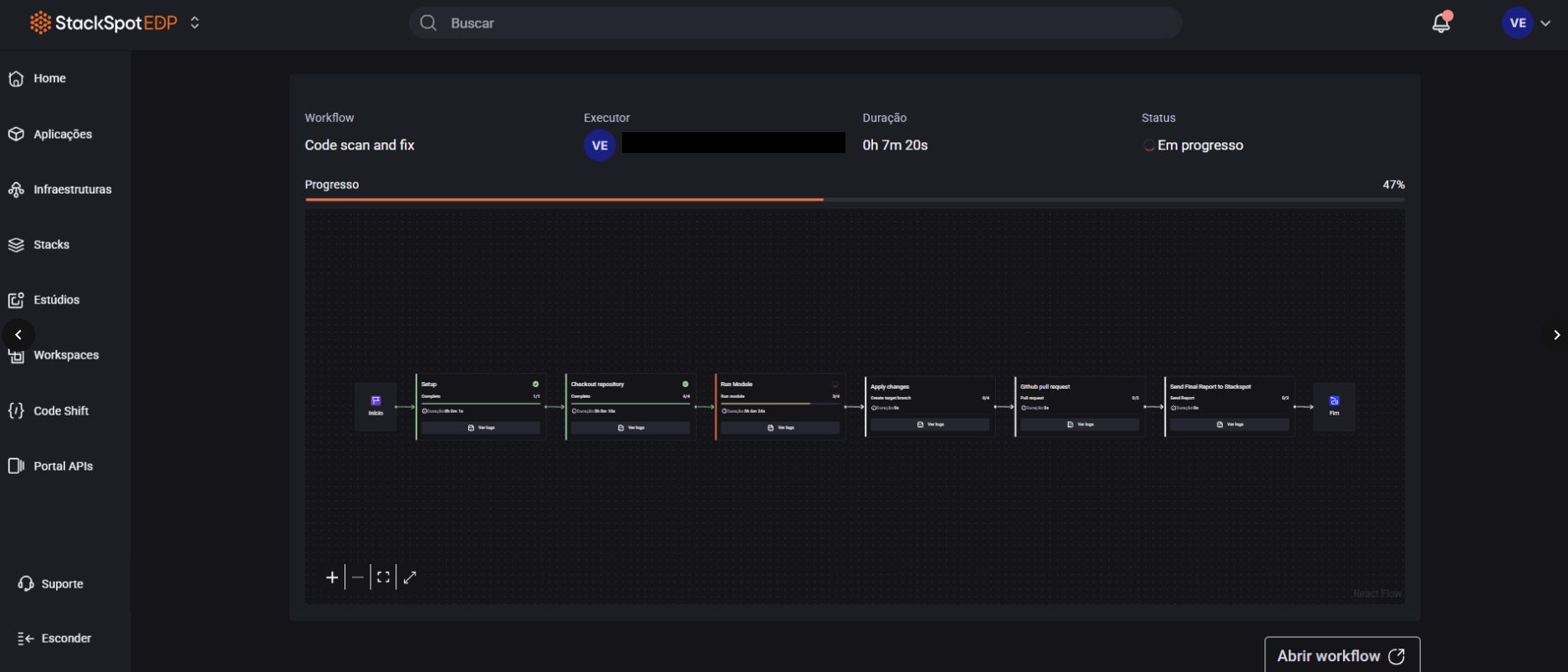
Como executar a Action
Passo 1. Na linha do repositório, clique em Ver detalhes para abrir a página de relatórios;

Passo 2. Clique em Executar e, na janela Escanear aplicação, escolha o módulo Tech Doc;

Passo 3. Em Escolha o modo, selecione Escanear e corrigir;
Passo 4. Na Branch de destino, informe o nome da branch que será criada com a documentação. A recomendação é usar: feature/documentacao-codeshift;

Passo 5. Clique em Confirmar. Aguarde a execução e verifique a criação do PR no GitHub;
Antes de fazer o merge, revise a documentação gerada para garantir que todas as informações estejam corretas;



